Menü

Take control of your virtualized infrastructure

Optimize your VMware instance with NetApp Data Infrastructure Insights for centralized visibility, reduced troubleshooting, intelligent right-sizing, and fewer compute and storage over-allocations.

As Broadcom ends perpetual licensing, transitions over to a subscription-based pricing model, and forces the purchase of additional products through bundles, the long-term costs of many companies’ current deployments are increasing—and becoming untenable as a result. 

Whether you’re trying to optimize VMware instances or migrating various workloads to different platforms, it will become increasingly difficult for IT operations teams to get the visibility needed to efficiently assess and execute optimization and migration strategies.  

Data Infrastructure Insights provides unparalleled visibility across heterogenous environments, allowing you to optimize your virtualized infrastructure, right-size resources, and get AI-powered insights for future capacity planning and budgetary needs.
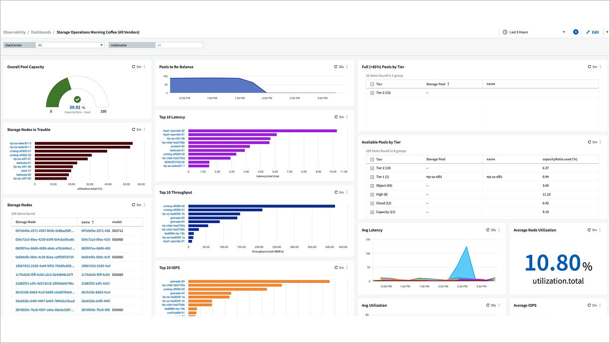
A storage operations dashboard showing utilization, capacity, storage nodes, throughput, and latency across the entire infrastructure.

Data Infrastructure Insights provides:

Cost efficiency

Optimize resource utilization and reduce operational costs with intelligent data management and automation. 

Migration optimization

Quickly adapt and scale resources as needed, increasing data mobility across complex multi-vendor and multi-platform environments.

Virtual clarity

Gain visibility across virtual infrastructure to enable faster troubleshooting and smarter resource decisions.

NetApp Data Infrastructure Insights advanced analytics for pinpointing problem areas are outstanding. It helps us to pinpoint where issues may be, whether they are with storage, the network, on the clients, or with the application itself. 

Ed Alexander, Senior Systems Administrator at large software company

Next Steps

5 Ways NetApp Simplifies VMware

Learn how to optimize VMware with centralized observability. Improve performance and drive transformation across your entire infrastructure.  

Optimizing VMware workloads for increased ROI 

Easily optimize your hybrid environments and get end-to-end observability. 

Navigating VMware by Broadcom

The acquisition of VMware by Broadcom has significantly disrupted the status quo, prompting many customers to reevaluate their investment in VMware and to explore alternatives. 

Ready to get started?

Free Trial

Experience unified infrastructure insights with a 30-day trial.

Drift chat loading